需求:电子载带尺寸测量
意义: 用高速高精度的视觉在线检测代替耗时耗力的二次元离线检测设备。精度±0.01mm,载带运动速度13.4m/s
√ 利珀500万黑白工业相机
√ 远心镜头
√ 同轴光源
需求: 表面划痕检测、齿间距测量、类别判断
意义: 预防由于产品缺陷导致后期的装配及安全性问题
√ 利珀600万黑白工业相机
√ 8mm工业镜头
√ 穹顶光源
需求:黑白点/晶点等检测
意义:实时在线质量监测,提高产能。过程控制,提高产品质量,减少材料损耗
√ Dalsa 8K线扫相机
√ LED高亮线光源
√ 施耐德定焦镜头

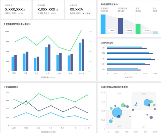
通过整合散落的各类数据,构建统一的大数据平台系统,实现经营、商品、流量、店铺、订单、营销等各类场景分析,从各类整体指标概览,再到分层细节指标数据的对比分析,实现数据指导业务精细化运营。
多渠道数据无法整合分析
多渠道经营、流量、店铺等数据各自为阵,无法整合关联分析。
数据的汇管用无法统一
各业务部分规则不同导致无法实现统一管控,数据分析过程中效率低下
业务人员自助分析困难
业务人员分析数据完全依赖IT部门,无法根据需求灵活分析

浙公网安备 33018502001926号